FUNKCIÓK
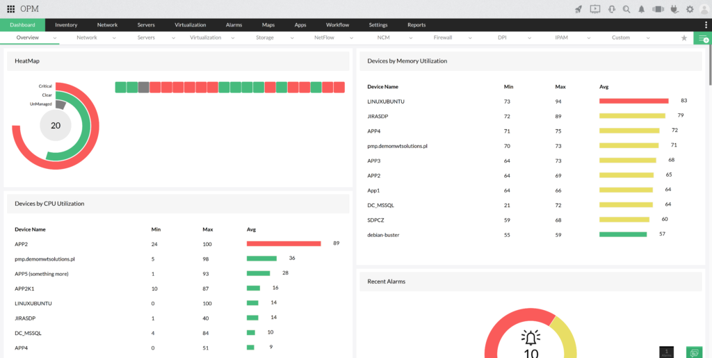
A teljes környezet monitorozása egyetlen eszközzel
Az OpManager Plus lehetővé teszi az összes hálózati eszköz megfigyelését, a Windowstól kezdve a switchekig. Egy grafikus interfész szintjéről lehetővé teszi a teljes informatikai környezet megtekintését, valamint a legfontosabb paramétereinek ellenőrzését.
A teljes IP-címzés kezelése
A rendszernek van egy beépített modulja, amely alhálózatokat vizsgál, így megtekintheti a jelenleg használt IP-címzés előnézetét, beleértve az összes szabad és használt IP-címet. Az OpManager Plus DHCP szervereket is használhat erre a feladatra, így még pontosabb képet ad a teljes hálózatról.
Tiltott eszközök észlelése a hálózatban
A rendszer lehetővé teszi a hálózatban tiltott eszközök észlelését, valamint az alhálózathoz való hozzáférésük blokkolását. Az eszköz a szkennelő funkciónak köszönhetően lehetővé teszi a behatolók gyors felismerését és a reagálás képességét, valamint a nem kívánt eszközről szóló részletes információkat.
A hálózati eszközök konfigurációjának biztonsági mentése
Az OpManager Plus beépített moduljával biztonsági másolatot készíthet a hálózati eszközök konfigurációjáról. A rendszer az aktuális konfigurációt adatbázisban tárolja, és ellenőrizheti a jóváhagyott konfiguráció megfelelőségét, összevetve az eszközön jelenleg működtetettel.
A tűzfalszabályok ellenőrzése egy konzolról
Az eszköz releváns információkat gyűjt a tűzfalakról, és azt barátságos grafikus felület formájában mutatja be. Elemezheti a rendszerben jelenleg érvényben levő szabályokat, és megfelelő változtatásokat javasolhat a felesleges vagy soha nem használt szabályok felderítése esetén.
A környezet elemzése beépített jelentések segítségével
Az OpManager Plus jól fejlett jelentéskészítő modullal rendelkezik, amely lehetővé teszi, hogy bármilyen információt megnézzen a környezetben. A rendszer lehetővé teszi saját, személyre szabott jelentések készítését is. Arra is lehetőség van, hogy a jelentéseket megfelelő embereknek küldjék el további kivizsgálásra, hogy naprakészek legyenek az informatikai környezet állapotáról.
Hálózati tesztelés beépített eszközöknek köszönhetően
A rendszer beépített eszközkészlettel rendelkezik, amely minden rendszergazda számára hasznos. A grafikus interfész szintjéről többek között lekérdezhetjük az eszköz rendelkezésre állását, kijelölheti annak útvonalát a hálózatban, valamint lekérdezheti a CLI szerint, és ellenőrizheti a válaszokat a konkrét portokon.
A hálózat nézetének felépítése üzleti nézetekkel
Az OpManager Plus rendelkezik egy modullal, amely felelős a környezetünk megjelenítéséért azáltal, hogy térképet készít az eszközeinkről. A rendszer lehetővé teszi a megfelelő eszközök közötti kapcsolatok megjelölését, valamint azok elérhetőségének és a hálózati interfész statisztikáinak bemutatását. Az üzleti térképek segítenek a környezet felülvizsgálatában a hiba felderítése érdekében.
Nézet létrehozása a teljes hálózatról
A Layer2Map funkciónak köszönhetően a rendszer képes szkennelni az alhálózatunkat. Az OpManager Plus az adatokat megfelelő térkép formájában mutatja be, amely áttekintést nyújt a hálózat aktuális nézetéről. Ezenkívül a rendszer lehetővé teszi a teljes hálózat időszakos átvizsgálását a létrehozott térkép frissítése érdekében.
Hálózati forgalom figyelése
Az OpManager Plus a Flow technológiát használja a hálózat minden forgalmának megtekintésére. A rendszer ezeket az adatokat meghatározott ideig tárolja, és lehetővé teszi a hálózat használatának előrejelzését. Ezen felül ellenőrizhetjük, hogy mely alkalmazások telítik leggyakrabban a sávszélességet.
A környezetből származó adatok megtekintése valós időben
A rendszer minden ciklikus időszakban lekérdezi az összes eszközt, és minden adatot elment az adatbázisába, ami biztosítja az összes rendszer folyamatos ellenőrzését. Az OpManager bemutatja az eszközökről kapott legfrissebb adatokat, amelyek valós időben áttekintést nyújtanak a teljes hálózati környezetről.
hu